En un entorno empresarial cada vez más competitivo, ofrecer una experiencia de cliente excepcional ya no es una opción, sino una necesidad. Las empresas que destacan hoy son aquellas que han sabido integrar la tecnología en sus procesos de atención al cliente, especialmente mediante el uso de herramientas basadas en inteligencia artificial.
Pero, ¿qué debe tener realmente una buena plataforma de soporte al cliente? En este artículo analizamos las características clave que toda solución moderna debería ofrecer, especialmente en un contexto donde la automatización, la personalización y la eficiencia operativa son fundamentales.
1. IA en todas partes
La inteligencia artificial se ha convertido en el núcleo de las plataformas modernas de atención al cliente. Ya no se trata solo de automatizar respuestas, sino de mejorar cada interacción en tiempo real.

Desde sugerencias inteligentes para agentes hasta respuestas automáticas más precisas, la IA permite ofrecer un servicio más rápido, eficiente y personalizado, elevando la experiencia del cliente a otro nivel.
2. Widget de chat
El widget de chat es uno de los puntos de contacto más importantes entre empresa y cliente. Permite atender consultas directamente desde la web o aplicaciones, ofreciendo respuestas inmediatas.

Un buen widget debe ser rápido, personalizable y fácil de integrar, además de ofrecer funcionalidades como chat en vivo, automatizaciones y seguimiento de conversaciones.
3. Bandeja de entrada compartida
Una bandeja de entrada compartida permite centralizar todas las conversaciones del equipo en un solo lugar. Esto facilita la colaboración, evita duplicidades y mejora la organización del trabajo.

Gracias a esta funcionalidad, los equipos pueden gestionar mejor las solicitudes y garantizar que ningún cliente quede sin respuesta.
4. Base de conocimientos
Una base de conocimientos bien estructurada permite a los usuarios resolver dudas por sí mismos sin necesidad de contactar con soporte.

Esto no solo reduce la carga del equipo, sino que también mejora la experiencia del cliente al ofrecer soluciones rápidas y accesibles en cualquier momento.
5. Ayuda CRM
Integrar la atención al cliente con un sistema CRM permite tener una visión completa de cada usuario.

Esto facilita ofrecer un soporte más personalizado, entender mejor el contexto de cada cliente y mejorar la relación a largo plazo, alineando los equipos de soporte, ventas y marketing.
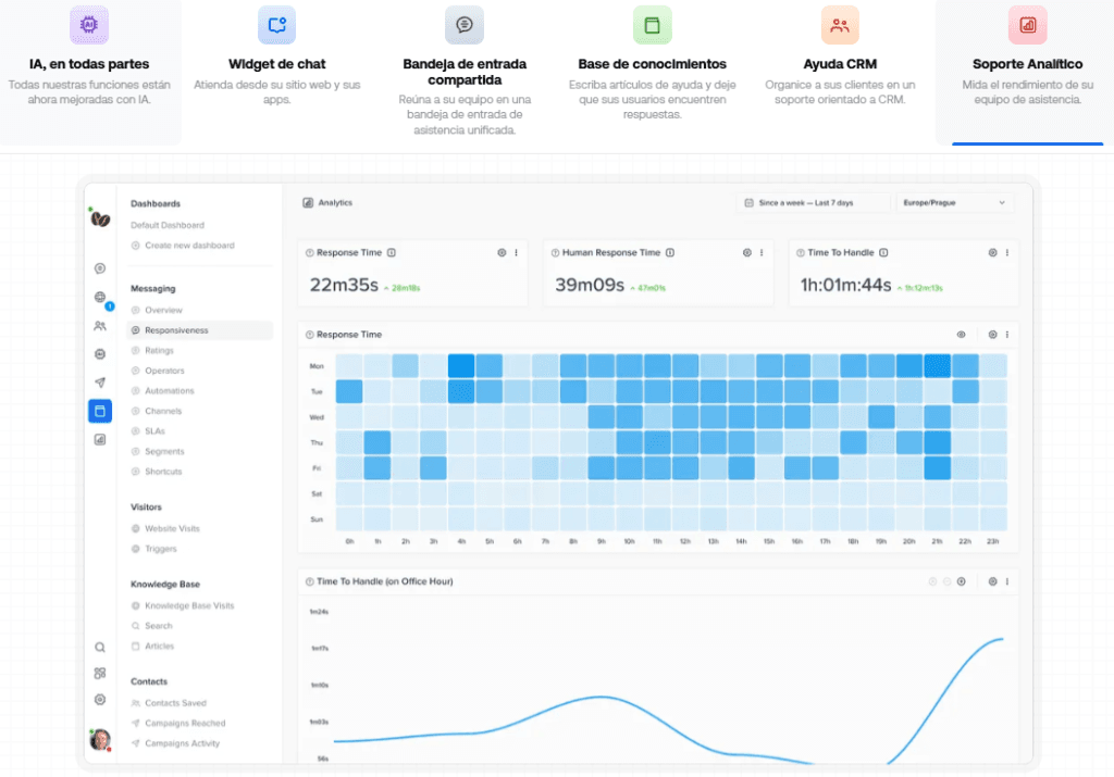
6. Soporte analítico
El análisis de datos es clave para mejorar continuamente el servicio de atención al cliente. Las plataformas modernas ofrecen métricas detalladas sobre rendimiento, tiempos de respuesta y satisfacción del cliente.

Estos datos permiten tomar decisiones informadas y optimizar procesos para ofrecer un servicio cada vez más eficiente.
Conclusión
Elegir una buena plataforma de soporte al cliente es una decisión estratégica que puede marcar la diferencia en la competitividad de una empresa. Las soluciones modernas, especialmente aquellas impulsadas por inteligencia artificial, permiten no solo mejorar la eficiencia operativa, sino también ofrecer experiencias más personalizadas y satisfactorias.

Si estás buscando una solución completa que reúna todas estas características, la plataforma de atención al cliente de Crisp es una opción destacada que combina automatización, omnicanalidad y una experiencia intuitiva pensada para empresas modernas.

